ПО INIT+ SUPERVISOR

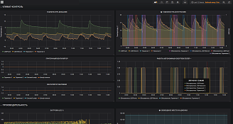
СБОР ТЕЛЕМЕТРИИ УСТРОЙСТВ СЕТИ АЗС
Параметры телеметрии можно наблюдать на любую историческую глубину (зависит от объёма дисков сервера)
На каждый параметр настраивается границы срабатывания уведомлений.

ПРИЁМ И ОТПУСК
  • визуализация статистики обслуживания на всех ТРК, по видам, сумме, количеству, скорости налива
  • визуализация изменений объемов топлива, подтоварной воды, приёмов топлива, продаж и утечек
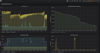
ПРОИЗВОДИТЕЛЬНОСТЬ
  • визуализация изменений параметров ПК АСУ, ПК ТСО, серверов: по загрузке ЦП, наличию свободной оперативной памяти, свободного места на дисках
  • визуализация изменений загрузки сети (входящий и исходящий трафик ААЗС)
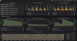
СОСТОЯНИЕ УСТРОЙСТВ ТСО, ШКАФОВ УПРАВЛЕНИЯ, ТРК
  • статистика состояний вводов с подстанции, питания ПК, блоков питания, нагрузок, исполнительных устройств, датчиков, обогревателей, контактов дверей, шкафов, крышек резервуаров
КЛИМАТ-КОНТРОЛЬ
  • хранение и визуализация температуры внутри ТСО, шкафов, снаружи ААЗС
  • хранение и визуализация работы приточной и вытяжной вентиляции, режимов работы обогревателей
Стоимость с НДС
от 750 ТО/мес ₽
Если у вас возникли вопросы по нашему оборудованию — звоните